Aprende a analizar a tu competencia en Instagram, entender qué estrategias les funcionan y usar herramientas clave para hacerlo de forma rápida y sencilla.

Hay más de 2.000.000 de empresas en Instagram. Y no es casualidad.
Según una encuesta de Meta, el 79% de las personas ha comprado un producto o servicio después de ver Instagram Reels.
Pero cuando tantas marcas compiten por la misma audiencia, surge la gran pregunta: ¿cómo destacar de verdad?
Una de las formas más efectivas es hacer un análisis de la competencia en Instagram.
Este análisis te permite entender qué están haciendo otras marcas, qué les funciona y cómo ajustar tu estrategia de marketing en Instagram para tomar mejores decisiones.
En este artículo, encontrarás los pasos exactos para realizar un análisis competitivo en Instagram, los datos clave que no pueden faltar y las herramientas que te ayudarán a hacerlo de forma rápida y sencilla, sin complicaciones.
¿Cómo encontrar a tu competencia en Instagram? Descubre a tus competidores mediante hashtags, cuentas sugeridas, colaboraciones con influencers y búsquedas multiplataforma.
Métricas clave a seguir al realizar un análisis competitivo de Instagram: realiza un seguimiento de las métricas de participación, datos de crecimiento y rendimiento del contenido para ver cómo se posiciona tu marca frente a la competencia.
Cómo hacer un análisis de la competencia en Instagram en 6 pasos: define tus objetivos y el alcance del análisis, analiza los temas y formatos de contenido, estudia la participación de la audiencia, realiza un seguimiento de las colaboraciones, compara el rendimiento y convierte los hallazgos clave en estrategias prácticas.
Las mejores herramientas para analizar la competencia en Instagram: aprovecha herramientas como Socialinsider, Mentionlytics y Phlanx para ahorrar tiempo y obtener una visión más profunda de tu competencia.
Un análisis de la competencia en Instagram es el proceso de estudiar las estrategias, fortalezas y debilidades de otras marcas para entender cómo se posiciona tu cuenta y detectar oportunidades para ganar ventaja frente a la competencia.
Este análisis de la competencia se basa en datos como métricas de participación, frecuencia de publicación, efectividad de la campaña, rendimiento del contenido y crecimiento de la audiencia para ayudarte a entender qué funciona en tu sector y optimizar tu estrategia en Instagram con decisiones basadas en datos.
Tanto si gestionas campañas para clientes como si lideras la estrategia de redes sociales de una marca, un análisis de la competencia en Instagram te permite detectar oportunidades, riesgos y patrones que es fácil pasar por alto cuando solo miras tus propios datos.
Al analizar de forma comparativa el rendimiento, el contenido y la evolución de otras cuentas, puedes tomar decisiones más informadas y ajustar tu estrategia con una visión más completa del sector.
A continuación, te comparto cinco razones clave por las que analizar a tus competidores en Instagram marca la diferencia.
Tu interacción ha aumentado. Tus seguidores están creciendo. ¡Excelente!
Pero, ¿cómo se comparan estas cifras con las de la competencia? El benchmarking te ayuda a determinar si tu tasa de interacción del 5% es realmente sólida o si otras marcas obtienen mejores resultados, tomando como referencia los benchmarks de redes sociales por plataforma.
Comparar tus métricas con las de los competidores te permite detectar fortalezas y áreas de mejora, para que puedas ajustar tu estrategia con datos claros y objetivos.
Cuanto más contenido consumas, más ideas tendrás para tu propio contenido. Esto no significa necesariamente copiar el contenido de la competencia. Al analizar el tipo de publicaciones, reels o stories que mejor funcionan, puedes identificar patrones, tendencias y formatos que conecten con tu audiencia.
Por ejemplo, Platzi utiliza carruseles y piezas visuales simples para contar historias reales de estudiantes que lograron cambios concretos en su carrera. A través de testimonios breves, datos claros y un diseño limpio, convierten casos reales en contenido inspirador que conecta con su audiencia y refuerza el valor de la marca.
Puedes darle tu toque a este contenido o usar esta técnica para respaldar el contenido de tu producto.
Tus competidores, en la práctica, ya están probando qué funciona con la audiencia. Cada reel, historia o carrusel que publican te da información valiosa sobre qué contenidos atraen a tu público… y cuáles pasan desapercibidos.
¿Ves que sus seguidores participan activamente en encuestas o sesiones de preguntas y respuestas? Esa es una señal clara de que buscan interacción.
¿Notas que los tutoriales generan mejores resultados que las fotos de producto? Entonces es momento de apostar por contenido educativo.
¿Alguna vez te has preguntado qué influencers o colaboradores pueden darte el retorno de la inversión que estás buscando?
La respuesta suele estar a la vista de todos. Al analizar los perfiles de tus competidores, puedes detectar señales claras sobre qué colaboraciones les están funcionando.
Por ejemplo, al analizar el perfil de Tiendanube, se observa una estrategia consistente de colaboración con creadoras especializadas en e-commerce.
En este caso, la marca se apoya en reels educativos junto a @vivoleta.m para explicar tendencias y tácticas prácticas, combinando contenido útil con un formato cercano que impulsa la interacción y refuerza la confianza en la marca.
Al identificar estos patrones, puedes detectar qué creadores generan mayor interacción, qué tipo de colaboraciones conectan mejor con la audiencia compartida y dónde existen oportunidades que aún no están siendo aprovechadas.
¿Tu competencia está a punto de lanzar una nueva funcionalidad, reforzar un beneficio clave o cambiar el foco de su comunicación?
Un análisis de la competencia en Instagram puede ayudarte a detectar estas señales antes de que se hagan evidentes.
Al observar el contenido reciente relacionado con productos y campañas, es posible identificar patrones como publicaciones de adelanto, un énfasis repentino en ciertos beneficios o mensajes recurrentes alrededor de un mismo tema. Estos indicios suelen anticipar próximos lanzamientos o ajustes en la estrategia.
Detectar estos movimientos a tiempo te permite ajustar tus mensajes, reforzar tus diferenciadores o incluso planificar campañas propias para aprovechar la misma tendencia.
Por ejemplo, al analizar el perfil de Mercado Libre, se observa un énfasis claro en beneficios como descuentos, cuotas sin interés y envíos gratuitos antes de eventos comerciales como Black Friday, una señal directa de los focos estratégicos que la marca busca reforzar.
En un análisis de la competencia en Instagram, puedes trabajar con tres tipos de competidores.
Por ejemplo, dos marcas de cuidado de la piel dirigidas a los consumidores de la Generación Z con productos accesibles, se consideran competidores directos en Instagram.
Por ejemplo, un influencer de bienestar o una marca de estilo de vida puede no vender productos de cuidado de la piel, pero si influir en cómo esa audiencia consume, qué marcas prioriza y qué tendencias sigue.
Por ejemplo, una startup especializada en cuidado de la piel podría considerar a Natura o L’Oréal como competidores aspiracionales. Si bien aún no son rivales directos, estas marcas marcan la pauta en aspectos como branding, construcción de comunidad y creatividad en contenidos.
Utiliza la competencia aspiracional como fuente de inspiración creativa y revisa de forma puntual a la competencia indirecta para detectar movimientos estratégicos o campañas que podrían desviar la atención de tu audiencia.
Si eres una marca nueva o estás empezando a analizar a tu competencia en Instagram, estos cinco métodos te ayudarán a identificar perfiles relevantes de forma sencilla.
Al visitar el perfil de una marca como Natura, la plataforma muestra automáticamente perfiles similares que comparten sector, tipo de productos y audiencia.
Estas sugerencias son especialmente útiles para detectar competidores directos e indirectos que quizá no estaban inicialmente en el radar, pero que compiten por la atención del mismo público.


Para interpretar correctamente estos datos y compararlos con sentido, es clave apoyarse en analíticas de redes sociales que permitan entender el rendimiento más allá de los números aislados y detectar patrones reales de comportamiento.
Las métricas te muestran con precisión cómo se compara tu rendimiento con el de la competencia a partir de analíticas de Instagram. Para que el análisis sea más sencillo y útil, las he organizado en tres grandes categorías.
A continuación, repasamos cada una.
En lugar de calcular estas métricas manualmente, utilizo herramientas como Socialinsider para obtener estos datos de forma rápida y precisa.

Si has realizado campañas similares, por ejemplo durante Black Friday, puedes comparar las métricas de Instagram de ese período para ver qué nivel de interacción lograron las publicaciones de tus competidores frente a las tuyas.

Así puedes identificar qué tipos de publicaciones generan más interés de forma constante en la competencia y cuáles funcionan mejor para atraer a la audiencia.



Es especialmente útil para detectar contenidos que funcionan bien a nivel de alcance y visibilidad, más allá de la interacción directa.


Generalmente uso esto para identificar formatos, temas y opciones creativas ganadoras y al mismo tiempo comprender qué es lo que falla.


Por ejemplo, etiqueté cada publicación de la campaña de verano de Dior para ver los resultados que obtuvieron.

Aquí tienes una guía clara y práctica, paso a paso, para analizar a tu competencia en Instagram y convertir esos datos en decisiones estratégicas reales.
Antes de sumergirnos en los números, hazte una pregunta clave: ¿para qué quieres analizar a tu competencia en Instagram?
A partir de esa pregunta, pueden surgir distintos enfoques, por ejemplo:
Tus objetivos determinarán cada uno de los siguientes pasos.
Por ejemplo, si tu objetivo es mejorar la interacción, presta mucha atención a los pilares y formatos de contenido de tus competidores que generan constantemente "me gusta", comentarios y guardados.
Si tu objetivo es crecer, pon el foco en la evolución de seguidores, el alcance y la frecuencia de publicación.
Tan importante como el objetivo es definir bien el alcance.
Mi recomendación es no analizar superficialmente a 20 competidores, sino profundizar en unos pocos (idealmente hasta 10) que sean realmente relevantes para tu audiencia y tu mercado.
Este es uno de los pasos más importantes para detectar oportunidades y carencias de contenido. Aquí te explico cómo hacerlo de forma práctica.
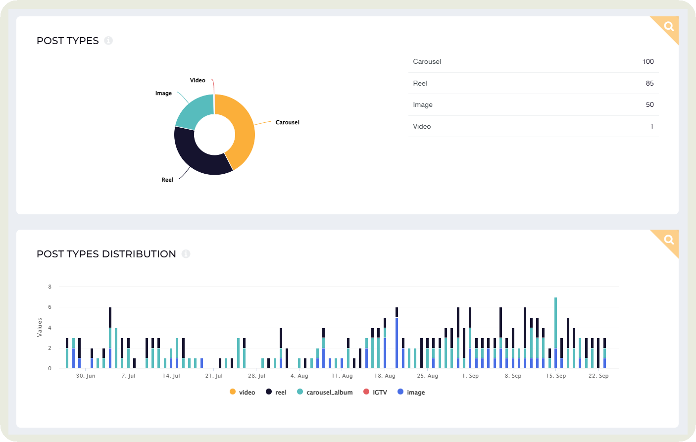
Empieza revisando qué formatos utiliza cada competidor y cómo se distribuyen: reels, carruseles, imágenes estáticas o stories.
Es fácil dejarse llevar por la popularidad de los reels en Instagram. Pero lo realmente importante es entender qué formatos prefiere tu audiencia.
En mi caso, reviso la distribución de formatos de cada cuenta en Socialinsider y busco patrones comunes: formatos que se repiten, combinaciones habituales y apuestas claras por un tipo de contenido frente a otros.
Ese análisis te da pistas muy valiosas para ajustar tu propia estrategia.

Por ejemplo, si detecto que la mayoría de los competidores apuesta por los carruseles y obtiene más interacción con ese formato, es una señal clara de que conviene probarlo o reforzarlo en mi estrategia.
En cambio, si un competidor obtiene muy buenos resultados con reels mientras el resto se centra en otros formatos, es una señal de que aún existe margen para diferenciarse.
En cualquier caso, analizar la distribución de formatos no solo ayuda a entender qué es popular, sino qué está funcionando realmente en tu nicho.
Cada competidor suele apoyarse de forma recurrente en unos pocos pilares de contenido. Pueden ser tutoriales, contenido detrás de escena, historias de usuarios o publicaciones con un tono más ligero y cercano.
Cuando analizo la competencia dentro de un nicho, busco coincidencias. En el sector belleza, por ejemplo, los consejos prácticos y los tutoriales suelen aparecer como tema común.

Pero el verdadero valor no está solo en ver qué hacen los demás, sino en detectar qué no están haciendo.
Tal vez ninguna marca esté destacando las historias de éxito de sus clientes. O quizá el contenido de preguntas y respuestas genere mucha interacción, pero pocas cuentas lo trabajan de forma constante.
Al analizar los pilares de contenido con este enfoque, puedes identificar huecos claros y oportunidades para diferenciarte.
En Socialinsider, filtro el contenido por tipo de formato para analizar en detalle cómo rinde cada uno y entender qué funciona mejor en cada caso.

¿Qué mirar en cada formato?
Estos puntos te ayudarán a ajustar y optimizar tu estrategia según el formato que mejor funcione.
¿Con qué frecuencia aparecen tus competidores en el feed? ¿Publican a diario, varias veces por semana o solo cuando tienen un lanzamiento importante? Y, más importante aún, ¿hay días u horarios en los que su interacción aumenta claramente?
Cuando no tienes claro cuál es el mejor momento para publicar, este análisis te da respuestas. En la pestaña Contenido de Socialinsider puedes identificar no solo la frecuencia de publicación de tus competidores, sino también los días y horarios en los que su audiencia interactúa más.

Puedes probar esos horarios y ajustar tus publicaciones hasta encontrar el momento que mejor funciona con tu audiencia.
Ya sea Navidad, Black Friday o el lanzamiento de una nueva funcionalidad, analizar a la competencia en estos momentos suele ser una gran fuente de ideas.
Fíjate en qué tipo de contenidos publican durante campañas concretas o promociones estacionales.
¿Apuestan por ofertas por tiempo limitado? ¿Refuerzan el storytelling? ¿Utilizan reels con mensajes de urgencia o llamados claros a la acción?
Al etiquetar y analizar estas publicaciones en Socialinsider, puedes identificar qué tácticas funcionaron mejor en cada campaña y cuáles marcaron realmente la diferencia.
Aunque no puedas ver datos demográficos exactos, sí puedes entender muy bien cómo es la comunidad de un competidor. Observa cómo reaccionan las personas a sus publicaciones, si comentan, si responden entre ellas y si vuelven una y otra vez.
Ese nivel de interacción te da muchas pistas sobre el tipo de relación que la marca ha construido con su audiencia y sobre qué contenidos generan verdadera conexión y lealtad.
Aquí tienes tres formas prácticas de hacerlo:
Esto te da una visión clara de cómo gestionan la relación con su audiencia, el nivel de confianza que han construido y el estándar al que conviene aspirar, o incluso superar, en tus propias interacciones con la comunidad.
Georgia González, gerente de redes sociales en Penn State Outreach, lo resume muy bien.
Cuando analizo a la competencia, presto mucha atención a cómo interactúan con su comunidad. No se trata solo de la frecuencia con la que publican, sino cómo están presentes en los comentarios. ¿Se toman el tiempo de responder con criterio o se limitan a dar ‘me gusta’? ¿Cómo gestionan las críticas? Estas señales dicen mucho sobre la salud de la marca y la confianza de la audiencia, algo que las cifras por sí solas no pueden reflejar.

Presta atención también a cómo provocan la interacción, no solo a cómo responden. ¿Hacen preguntas en historias, lanzan encuestas, organizan concursos o invitan activamente a participar?
Esto revela si la marca fomenta una comunidad activa o si la conversación surge sólo de forma puntual.
El 46,7% de los profesionales del marketing considera Instagram la plataforma más importante para el marketing de influencia.
Si tu objetivo es aumentar el reconocimiento de marca o alcanzar un hito específico a través de colaboraciones con creadores, la clave está en saber con quién asociarte y cómo obtener el mayor retorno de la inversión de esas alianzas.
Así es como utilizo el análisis competitivo para entender mejor las asociaciones y colaboraciones que realmente funcionan.
¿Trabajan con microinfluencers, expertos de nichos o creadores con gran alcance? ¿Qué tipo de interacción generaron estos influencers?
¿Se trata de acciones puntuales o de programas de embajadores a largo plazo? En este último caso, observa la constancia del contenido y el nivel de compromiso que generan estas colaboraciones a lo largo del tiempo.
Por ejemplo, L’Oréal Groupe LATAM colabora con creadores y celebridades de alto perfil para amplificar el alcance de sus lanzamientos. Un caso claro es la colaboración con Dua Lipa para promocionar fragancias de YSL Beauty, donde se combinan notoriedad de marca, conversación y participación de la comunidad.
Seguí esta colaboración desde Socialinsider y etiqueté sus publicaciones para agruparlas dentro de un mismo pilar de contenido.

Al revisar el resumen de pilares, pude analizar el rendimiento de esta colaboración en comparación con otros tipos de contenido que publica la marca.
En este caso, al tratarse de una colaboración puntual con una sola publicación, los distintos pilares asociados (campaña, influencer y temática) muestran los mismos resultados.
Aun así, este enfoque resulta clave, ya que permite comparar fácilmente el desempeño de las colaboraciones con otros pilares a medida que se suman más publicaciones.
De este modo, es posible identificar si las campañas con influencers generan una mayor tasa de interacción, más visualizaciones o un mayor valor orgánico que el contenido habitual de la marca.

Hacer seguimiento a esas publicaciones te permitirá evaluar qué tan efectiva fue la colaboración y decidir si tiene sentido replicarla o adaptarla a tu estrategia.
Incluso puedes analizar qué impulsa a la audiencia a crear contenido alrededor de la marca. ¿Utilizan hashtags propios como #BellezaNatura o lanzan iniciativas participativas que invitan a compartir experiencias reales con el producto?
Estas acciones suelen revelar qué motiva a la comunidad a involucrarse de forma orgánica.
Ya sabes cómo analizar a cada competidor de forma individual. Pero ¿qué pasa cuando quieres comparar tu rendimiento con el de varios competidores al mismo tiempo?
Aquí entra en juego la evaluación comparativa (benchmarking). Este tipo de análisis te permite ver, en un mismo panel, cómo se comporta tu cuenta frente a otras similares y detectar rápidamente fortalezas, debilidades y oportunidades de mejora.
Para hacerlo en Socialinsider, sigue estos pasos:


Además, puedes comparar tu rendimiento y el de tus competidores con los benchmarks de la industria, para entender si tus resultados están por encima, en línea o por debajo del promedio del sector.

Ahora que ya tienes los datos, es momento de llevarlos a la práctica. Aprovecha todo lo aprendido en el análisis y conviértelo en un plan que tu equipo realmente pueda usar.
Eso significa recopilar los hallazgos clave, compartirlos con el equipo y decidir qué hacer a continuación. Quizás sea probar un nuevo formato de contenido. Quizás sea redoblar esfuerzos en un pilar que claramente está triunfando. O quizás sea experimentar con colaboraciones con influencers que no habías considerado antes.
Sea cual sea la acción, recomiendo asociarla siempre a un KPI. Sin métricas claras, las ideas se quedan en buenas intenciones. Medir te permite saber si el nuevo enfoque funciona, si necesita ajustes o si es momento de cambiar de estrategia.
Además, es recomendable realizar este análisis cada pocos meses o al menos una vez al año para mantener tus estrategias actualizadas y alineadas con el contexto del mercado.
Tom Miner, socio gerente de Gold Miner Media, recomienda lo mismo:
Las marcas deben realizar auditorías competitivas trimestrales, semestrales o anuales. Los factores que influyen en la frecuencia incluyen el tamaño de la marca, los recursos disponibles y la competitividad de su mercado.
Por ejemplo, sabemos que las redes sociales evolucionan rápidamente y que algunas industrias se mueven más rápido que otras. Si operas en un nicho con cambios constantes, un análisis trimestral te permitirá mantener el ritmo. Si te encuentras en un sector con menos actividad y el ritmo de cambio es más lento, un análisis anual de la competencia puede ser suficiente.
El análisis de la competencia en Instagram puede llevar horas, a veces incluso semanas. En lugar de revisar las publicaciones una por una, conviene apoyarse en herramientas de análisis de Instagram que automatizan gran parte del trabajo.
Aquí tienes tres herramientas de análisis de la competencia que puedes incorporar a tus procesos de trabajo, cada una diseñada para cubrir una necesidad distinta.

Socialinsider analiza datos que van más allá de las métricas más visibles y ofrece una visión completa del rendimiento de la competencia en Instagram. Nuestra plataforma desglosa la interacción en diferentes pilares de contenido, formatos y campañas, lo que te ayuda a ver qué se publica y qué funciona realmente.
Sus funciones de evaluación comparativa permiten comparar, en una misma vista, el crecimiento de seguidores, las tasas de participación, la frecuencia de publicación y la combinación de contenido, lo que facilita la detección de fortalezas, debilidades y oportunidades de mejora.
Además, puedes filtrar por tipo de formato para analizar el rendimiento de cada contenido, etiquetar publicaciones de campañas o temporadas específicas para obtener una visión más detallada y supervisar la efectividad de los hashtags.
Si gestionas redes sociales o trabajas en una agencia, también puedes compartir informes automatizados y paneles personalizables con equipos internos, directivos o clientes.

Mentionlytics ayuda a las marcas a entender qué está diciendo el público sobre la competencia en redes sociales. La plataforma rastrea las menciones, el sentimiento de marca y las conversaciones en tendencia, ofreciendo una visión en tiempo real de cómo se percibe a la competencia en el mercado.
Gracias a su monitoreo multilingüe, permite captar conversaciones sobre marcas en todo distintos países y detectar a tiempo posibles crisis u oportunidades virales.
Además, al analizar la evolución del sentimiento junto con las campañas de la competencia, es posible relacionar las estrategias de contenido con las reacciones reales de la audiencia.

Phlanx se centra en evaluar la credibilidad de los influencers. La plataforma ofrece calculadoras de interacción que ayudan a identificar si la audiencia de un creador es auténtica es la audiencia de un influencer y si las interacciones reflejan un interés genuino.
Al analizar las colaboraciones de la competencia, las marcas pueden ver qué influencers generan resultados genuinos y cuáles no están aportando el rendimiento esperado.
Además, Phlanx permite auditar cuentas para conocer la calidad de los seguidores, los niveles de interacción y los patrones de crecimiento, lo que facilita identificar señales de alerta como seguidores falsos o caídas repentinas en el engagement.
Quedaron atrás los tiempos en los que bastaba con publicar de forma constante en Instagram. Con nuevas tendencias que aparecen cada día, múltiples formatos para probar y una audiencia cuyas preferencias cambian continuamente, es clave mantenerse atento y aprender rápido.
Por eso creemos que las marcas que destacan no son necesariamente las más ruidosas, sino aquellas que saben observar, aprender y adaptarse con mayor agilidad.
En lugar de tomar decisiones a ciegas en tu análisis de la competencia, utiliza Socialinsider para ver qué está funcionando en tu nicho, detectar oportunidades reales y construir estrategias con mayor seguridad.
Activa tu prueba gratuita y empieza a analizar con datos.
Las mejores prácticas para el análisis competitivo de Instagram van más allá de las cifras. Observa el tono, el estilo narrativo y cómo se posicionan tus competidores en el mercado. Presta atención a los patrones en sus colaboraciones, las campañas estacionales y cómo responden a su comunidad. Mantén tu análisis de manera constante en lugar de hacerlo puntual, ya que las tendencias cambian rápidamente.
La frecuencia del análisis competitivo de Instagram depende en gran medida del sector. Industrias que evolucionan rápidamente, como la moda, la belleza o la tecnología suelen requerir revisiones más frecuentes para mantenerse al día con las tendencias y los cambios en el comportamiento de la audiencia.
En sectores donde el ritmo de cambio es más lento, un análisis trimestral puede ser suficiente.
Como regla general, cuanto más dinámico sea tu mercado, mayor debería ser la frecuencia con la que analizas el Instagram de tus competidores para anticiparte a los movimientos del sector y ajustar tu estrategia a tiempo.
Sigue y analiza a tus competidores y obtén las principales métricas de redes sociales y más.
Usa datos detallados para medir el rendimiento de tus cuentas de redes sociales, realizar análisis competitivo y obtener insights para mejorar tu estrategia.